Skip to main content
LangSmith provides tools for managing and working with your datasets. This page describes dataset operations including: You’ll also learn how to export filtered traces from experiments back to datasets for further analysis and iteration.

Version a dataset

In LangSmith, datasets are versioned. This means that every time you add, update, or delete examples in your dataset, a new version of the dataset is created.

Create a new version of a dataset

Any time you add, update, or delete examples in your dataset, a new version of your dataset is created. This allows you to track changes to your dataset over time and understand how your dataset has evolved. By default, the version is defined by the timestamp of the change. When you click on a particular version of a dataset (by timestamp) in the Examples tab, you will find the state of the dataset at that point in time. Version Datasets Note that examples are read-only when viewing a past version of the dataset. You will also see the operations that were between this version of the dataset and the latest version of the dataset.
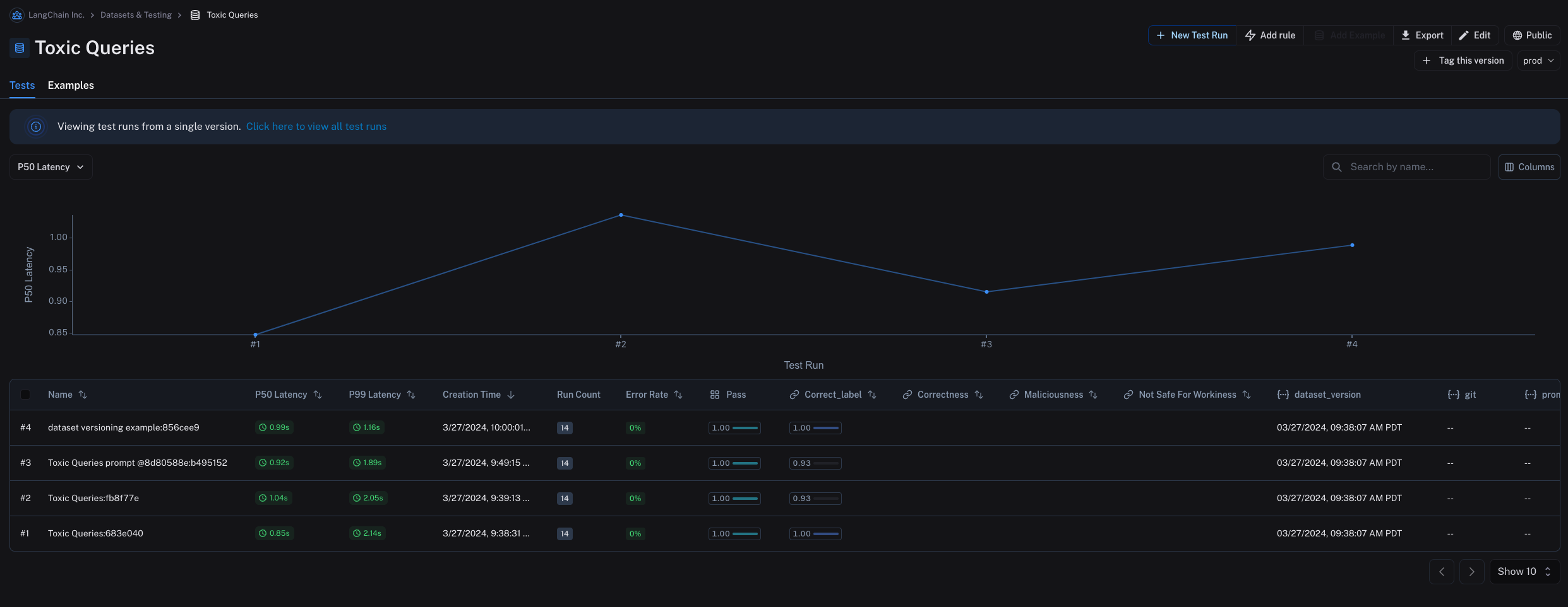
By default, the latest version of the dataset is shown in the Examples tab and experiments from all versions are shown in the Tests tab.
In the Tests tab, you will find the results of tests run on the dataset at different versions. Version Datasets

Tag a version

You can also tag versions of your dataset to give them a more human-readable name, which can be useful for marking important milestones in your dataset’s history. For example, you might tag a version of your dataset as “prod” and use it to run tests against your LLM pipeline. You can tag a version of your dataset in the UI by clicking on + Tag this version in the Examples tab. Tagging Datasets You can also tag versions of your dataset using the SDK. Here’s an example of how to tag a version of a dataset using the Python SDK:
from langsmith import Client
from datetime import datetime

client = Client()
initial_time = datetime(2024, 1, 1, 0, 0, 0) # The timestamp of the version you want to tag

# You can tag a specific dataset version with a semantic name, like "prod"
client.update_dataset_tag(
    dataset_name=toxic_dataset_name, as_of=initial_time, tag="prod"
)
To run an evaluation on a particular tagged version of a dataset, refer to the Evaluate on a specific dataset version section.

Evaluate on a specific dataset version

You may find it helpful to refer to the following content before you read this section:

Use list_examples

You can use evaluate / aevaluate to pass in an iterable of examples to evaluate on a particular version of a dataset. Use list_examples / listExamples to fetch examples from a particular version tag using as_of / asOf and pass that into the data argument.
from langsmith import Client

ls_client = Client()

# Assumes actual outputs have a 'class' key.
# Assumes example outputs have a 'label' key.
def correct(outputs: dict, reference_outputs: dict) -> bool:
  return outputs["class"] == reference_outputs["label"]

results = ls_client.evaluate(
    lambda inputs: {"class": "Not toxic"},
    # Pass in filtered data here:
    data=ls_client.list_examples(
      dataset_name="Toxic Queries",
      as_of="latest",  # specify version here
    ),
    evaluators=[correct],
)
Learn more about how to fetch views of a dataset on the Create and manage datasets programmatically page.

Evaluate on a split / filtered view of a dataset

You may find it helpful to refer to the following content before you read this section:

Evaluate on a filtered view of a dataset

You can use the list_examples / listExamples method to fetch a subset of examples from a dataset to evaluate on. One common workflow is to fetch examples that have a certain metadata key-value pair.
from langsmith import evaluate

results = evaluate(
    lambda inputs: label_text(inputs["text"]),
    data=client.list_examples(dataset_name=dataset_name, metadata={"desired_key": "desired_value"}),
    evaluators=[correct_label],
    experiment_prefix="Toxic Queries",
)
For more filtering capabilities, refer to this how-to guide.

Evaluate on a dataset split

You can use the list_examples / listExamples method to evaluate on one or multiple splits of your dataset. The splits parameter takes a list of the splits you would like to evaluate.
from langsmith import evaluate

results = evaluate(
    lambda inputs: label_text(inputs["text"]),
    data=client.list_examples(dataset_name=dataset_name, splits=["test", "training"]),
    evaluators=[correct_label],
    experiment_prefix="Toxic Queries",
)
For more details on fetching views of a dataset, refer to the guide on fetching datasets.

Share a dataset

Share a dataset publicly

Sharing a dataset publicly will make the dataset examples, experiments and associated runs, and feedback on this dataset accessible to anyone with the link, even if they don’t have a LangSmith account. Make sure you’re not sharing sensitive information.This feature is only available in the cloud-hosted version of LangSmith.
From the Dataset & Experiments tab, select a dataset, click (top right of the page), click Share Dataset. This will open a dialog where you can copy the link to the dataset. Share Dataset

Unshare a dataset

  1. Click on Unshare by clicking on Public in the upper right hand corner of any publicly shared dataset, then Unshare in the dialog. Unshare Dataset
  2. Navigate to your organization’s list of publicly shared datasets, by clicking on Settings -> Shared URLs or this link, then click on Unshare next to the dataset you want to unshare.
Unshare Trace List

Export a dataset

You can export your LangSmith dataset to a CSV, JSONL, or OpenAI’s fine tuning format from the LangSmith UI. From the Dataset & Experiments tab, select a dataset, click (top right of the page), click Download Dataset. Export Dataset Button

Export filtered traces from experiment to dataset

After running an offline evaluation in LangSmith, you may want to export traces that met some evaluation criteria to a dataset.

View experiment traces

Export filtered traces To do so, first click on the arrow next to your experiment name. This will direct you to a project that contains the traces generated from your experiment. Export filtered traces From there, you can filter the traces based on your evaluation criteria. In this example, we’re filtering for all traces that received an accuracy score greater than 0.5. Export filtered traces After applying the filter on the project, we can multi-select runs to add to the dataset, and click Add to Dataset. Export filtered traces